September 16, 2025 (+$62.50) - Confidence Allows Aggression


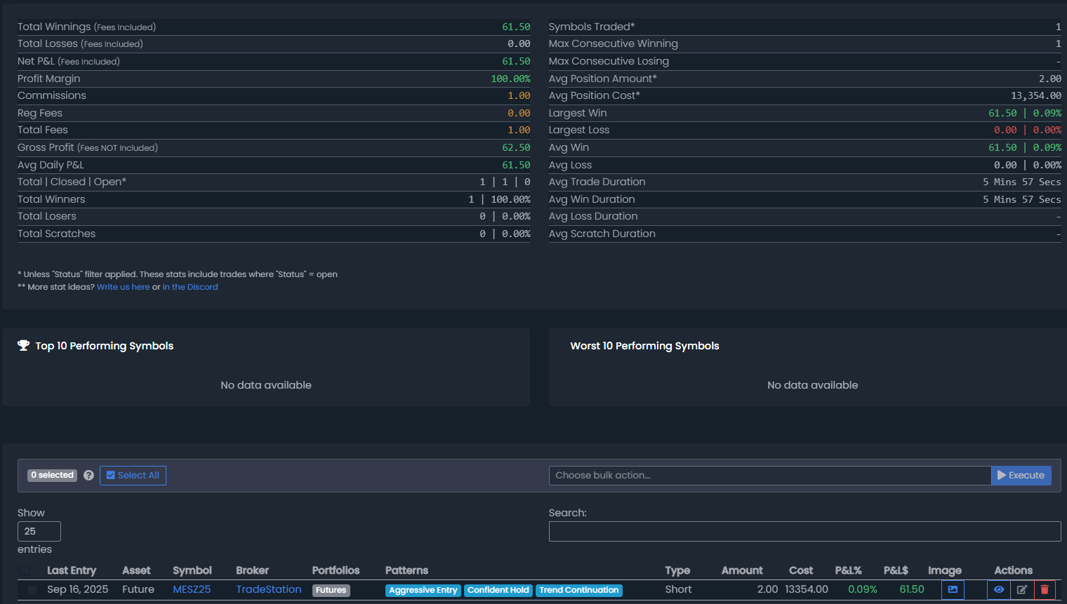
September 16, 2025 (1 Trade) (+$62.50)

Overall Grade: B+

Day Summary: I've been waiting for that continuation short day and we got it today in the morning. It was still difficult to execute, but I did end up taking a decent trade. I say decent because the entry was not ideal (not a playbooked set up) but I was still very confident in this trade and that gave me the ability to hold without stress. To be fair, we also were not moving a lot of points so my max stop was quite wide on this trade. I likely wouldn't have held to max stop, and most likely gotten out with a close above yesterday's HOD which still gives me greater than a 1R on this trade. The better entry, and a playbooked set up, did show 3 mins after my entry though and I tried to execute it on the funded account but got no fill. Immediately after that we got a viscious red candle that made me feel a whole lot better on this trade and allowd me to hold my winner for a few extra points.

 

DAILY - ES

5 MIN - ES

TRADES

Trade 1 - Short 2 MES @ Trend Continuation + Aggressive Entry + Confident Hold

  • aggressive entry - no set up - not ideal
  • confidence in the PM trend and price action - good
  • bid red candle happened in an instant and pushed me well into the green on this trade and gave me confidence to hold for more on this trade
  • target was 6668.50 and that did hit after a considerable amount of chop and pops right after my exit so i am happy I got out where i did
  • this is by no means my best trade, but trading with the trend/price action can help you in that regard because it is more likely to recover for you
  • *note* tapped 15 MIn fair value gap before this sell off (plotted in PM)
  • overall was looking to short into baited bulls here and that is essentially what played out - good reading the market sentiment
Table of Contents
  • Loading TOC...

Back to the post list  ⋅  0 comments have been posted.


Helpful TradeJournal Resources

Learn more about trading journals and how to improve your performance:

What is the Best Trading Journal?

Discover the 3 features that make a trading journal profitable: time savings, AI pattern detection, and free mentorship.

Free Trading Journal Template

Download our free Excel and Google Sheets templates to start journaling today. Perfect for beginners!

Free Pro Trader Call

Get a FREE 20-minute 1-on-1 onboarding call ($300 value) with every TradeJournal subscription.

Sample Toast 11 mins ago
tradejournal test feature